
AS-9000/9100 停車場管理(lǐ)/收費軟件 安滿能停車場管理(lǐ)系統适用于WINDOWS系統。可(kě)根據停車場的(de)情況提供各種解決方案。實時記錄停車場的(de)各項信息。具有掃描、打印、顯示、設備監控、用戶管理(lǐ)、報表統計等多種功能。

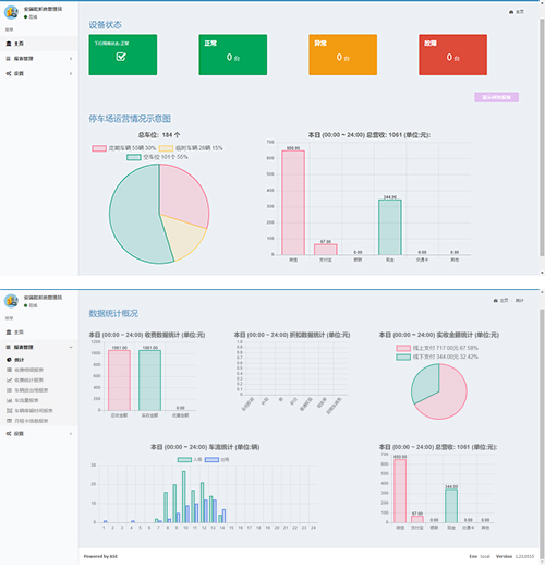
AS-9000/9100停車場管理(lǐ)/收費軟件。停車場管理(lǐ)系統應用現代機械電子(zǐ)及通訊技術,集硬件、軟件于一(yī)體。管理(lǐ)軟件通過硬件設備、獲取數據并存入數據庫,從而達到管理(lǐ)車輛的(de)入出及繳費的(de)目的(de),具有設備控制、用戶管理(lǐ)、報表統計等多種功能。同時集成手機支付、電子(zǐ)發票(piào)等輔助功能,可(kě)與折扣系統、會員系統、各類集成平台等等進行數據交互。 系統采用B/S架構(Browser/Server),通過WEB浏覽器來進入工作界面,極少部分事務邏輯在前端(Browser)實現,主要事務邏輯在服務器端(Server)實現。系統分布性強、維護方便、開發簡單且共享性強、升級的(de)支出成本低(dī)、總體擁有成本低(dī)。